Meta Insight
最近有一個需求,之前我們每天會去查看張貼在 IG 以及 Facebook 粉絲專頁貼文的觸及率。需要每天觀察,主要是 Meta Business Suite 所提供的是一個累積數字,為了能夠記錄每天的變化。需要透過 API 的調用取得相關的數字。
距離上次接觸 Facebook API 已經是八年以前,很多地方都變得不太一樣了…
預先準備
- Facebook 帳號
- 粉絲專頁(粉專)
- IG 帳號
申請步驟
申請應用程式
-
使用案例選擇「其他」

-
應用程式類型選擇
Business
-
新增產品
Instagram,行銷 API

申請 Meta Business Suite
把粉專、IG 、應用程式等等資源統一管理的整合平台。還可以設定排程貼文,授權不同使用者不同操作權限。也包括你跟粉絲互動的訊息、每一則貼文的洞察報告等等。
由於 API 權限要求的緣故,所以需要有 Meta Business Suite 的權限才能夠使用相關的 API。


把粉專跟IG 帳號加入 Meta Business Suite

將粉絲專頁跟 IG 帳號做連結
Connect or disconnect an Instagram account and your Page | Meta Business Help Center

API 步驟
取得 用戶權杖
透過 圖形 API 測試工具,取得所需權限:
-
read_insights
-
pages_show_list
-
business_management
-
instagram_basic
-
instagram_manage_insights
-
pages_read_engagement

用戶憑證換長期用戶憑證
長期用戶憑證換長期粉絲專頁憑證
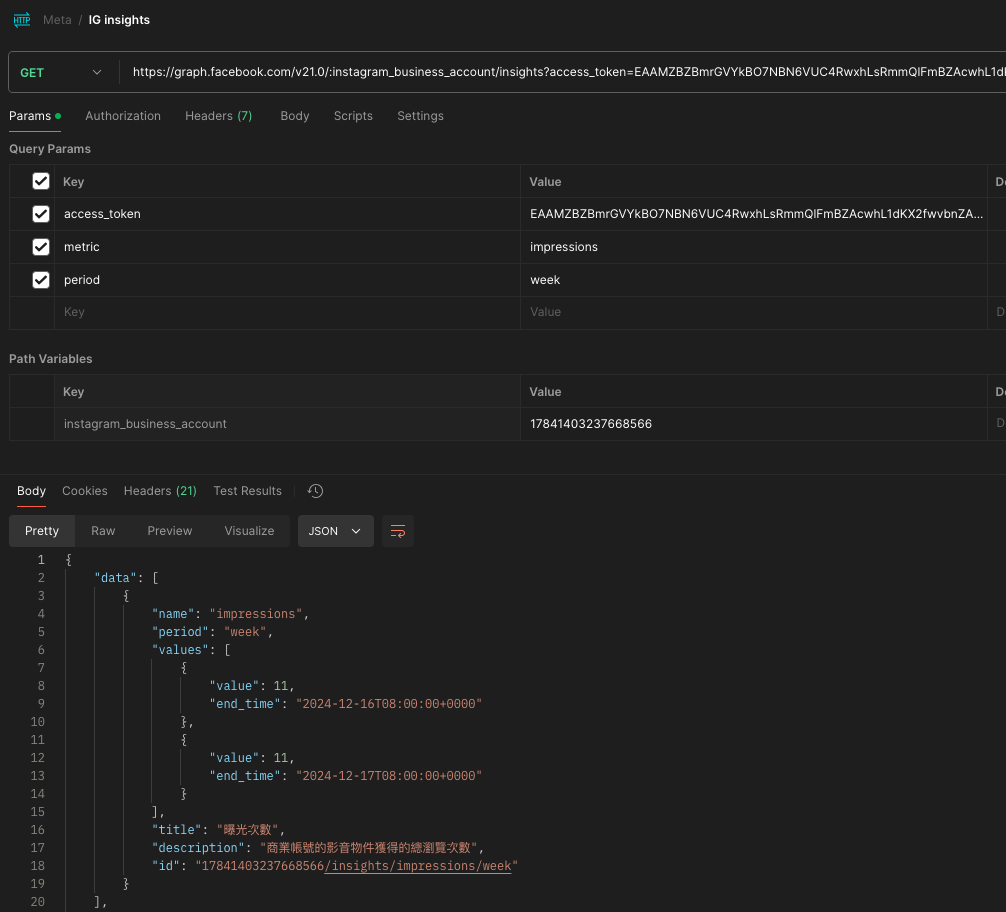
透過 Post Insights API 取得洞察報告
-
https://developers.facebook.com/docs/graph-api/reference/post/insights?locale=zh_HK
-
https://developers.facebook.com/docs/graph-api/reference/v21.0/insights

透過 IG Media Insights 取得洞察報告
踩坑
- 不要申請完新的 Facebook 帳號,立刻建立粉絲專頁、應用程式,會被 FB 認定是垃圾帳號遭到封鎖。(所以平常就要開始養帳號 😏 )
